
亞光最新研發生產的熱壓蒸餾水機使用了MVR節能技術,具有產水優質、節能效果顯著、安裝使用靈活等優點。亞光熱壓蒸餾水機產量可從1T/h至100T/h[1],既可為客戶提供大處理量中心式制水方案,基于其超低的產量范圍和撬裝模塊化設計,也可為客戶提供靈活的分布式注射用水生產解決方案。
內毒素<0.01EU/ml
電導率<0.3μm/cm @25℃
紅銹風險低Low
配備磁懸浮零摩擦蒸汽壓縮機噸水電耗低至12kW·h[2]
蒸發溫度低,常壓容器,使用壽命更長。
磁懸浮壓縮機,運行穩定,維保需求少;
無需潤滑油和冷卻水;
配備能耗實時監控分析功能。
采用MVR常壓蒸發技術,非壓力容器;
無高溫外排水;
完善的安全連鎖保護。
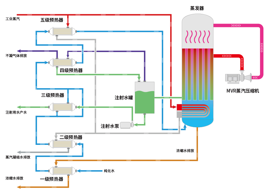
蒸汽壓縮機是熱壓式蒸餾水機的核心部件,亞光熱壓式蒸餾水機使用的蒸汽壓縮機是與旗下公司樂恒節能自主研發的離心式高速直驅蒸汽壓縮機,采用了先進的磁懸浮直驅技術,電機轉子與磁浮軸承之間不接觸,只受空氣阻力損失,設計工況范圍氣動效率穩定在80%以上。由于沒有潤滑系統,所以對使用環境可達零油霧污染,體積小,便于維護。
型號 | 生產能力(L/h) | 原料水消耗(L/h) | 蒸汽消耗(kg/h) | 電消耗(kW?h) | 外形尺寸(長x寬x高)mm | 重量(kg) | 壓縮機 |
---|---|---|---|---|---|---|---|
LRY1000 | 1000 | 1060 | 90 | 18.6 | 2800X1800X3100 | 2400 |
樂恒品牌 磁懸浮/ 高速直驅 離心式蒸 汽壓縮機 |
LRY2000 | 2000 | 2120 | 180 | 30.7 | 3100X2000X3150 | 2980 | |
LRY3000 | 3000 | 3180 | 270 | 47 | 3350X2150X3300 | 4080 | |
LRY4000 | 4000 | 4240 | 360 | 60 | 3600X2400X3550 | 5180 | |
LRY5000 | 5000 | 5300 | 450 | 72 | 3850X2600X3750 | 6500 | |
LRY10000 | 10000 | 請聯系我司人員獲取詳細參數 | |||||
LRY15000 | 15000 | ||||||
LRY20000 | 20000 | ||||||
LRY25000 | 25000 | ||||||
LRY30000 | 30000 | ||||||
更大產量 | 更大產量 | ||||||
注/Note: |
版權所有??浙江亞光科技股份有限公司????浙ICP備11037886號